かなざわ総合市場 市況情報ダッシュボード
完成
© CC BY 4+
89
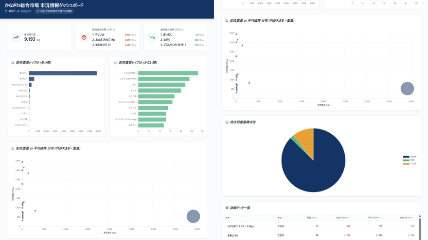
石川県の「かなざわ総合市場 市況情報」データを可視化し、最新の市場動向を直感的に閲覧できる市況ダッシュボード。
- 開発素材
- システム構成
-
- ストーリー
-
- メンバー
-
-
- 松田 夕貴 @yukima77
-
-
- 関連リンク
- 同じニオイがする作品
-
-
EMOTONE
-
信用スコアですべてのスポーツ観客を可視化する
-
【グランプリ受賞】AIまちづくりファシリテーター
-
CivicTech俯瞰図鑑
-




